【布団】≡ヾ(*゚▽゚)ノ コンバンワー♪
自宅謙職場で必要に迫られた仕入れや買い物以外は引きこもりなのでルーター超えとかもうどうでもいいです。
静圧が高い
3号機(TrueNAS)の標準ファンが3pinコネクタの所謂PWM制御のファンでは無いためマザーボードのBIOS(UEFI)から制御可能(回転数検知)出来るファンに交換したかった。ハードウエアのファンコンを接続して制御した方が直感的で即応できるメリットが大きいですが、BIOS(UEFI)から、もしくはOS上からソフトウエア制御の方がスマートな気がします。温度域に対しての緻密な制御も可能ですしね。それに古い知識でアップデートされてないだけかもですがファンの回転数を落とすのに可変抵抗を通してヒートシンクで放熱するってのがなんかねぇ・・・でHDD積まれた狭い空間を冷却するには高静圧かつ大風量のケースファンを探して本製品に行き着きました。
特徴的
見ての通り羽の外周部がリング状に繋がっているのです。同じ商品を3個購入しました。
すごい
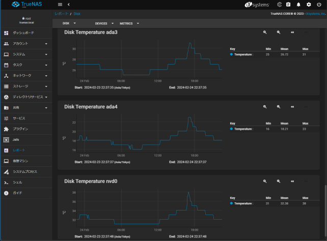
最初手違いがあり大騒音に驚きましたが何とか制御出来るようになり騒音問題は解決いたしました。本製品が吸い込んだ冷気がHDDの積まれた狭い隙間を通り手をかざすとしっかり風圧を感じるのです。これは夏場や連続稼働時に期待できそうですね。お値段の割に良い製品を引き当てたと思っています。
常時稼働させるものではないですが個人が自室に置くものですから静音性は捨てきれないのですよUEFIで最低値1000rpm程度に抑えて約24時間稼働させてみましたが就寝中に気になるような音もなく常時稼働でもまったく問題無いと言えます。一度完全バックアップを行っているのであとは差分バックアップ時に短時間動かす程度ですが。
-
購入金額
1,170円
-
購入日
2024年02月12日
-
購入場所




ZIGSOWにログインするとコメントやこのアイテムを持っているユーザー全員に質問できます。