【布団】≡ヾ(*゚▽゚)ノ コンバンワー♪
久し振りに1号機を弄ってます、なんだか次から次へと何かしらが壊れつつある我が家と言うか身の周り物が多すぎる事が問題なのかもしれませんが精神的依存が抜けないので無理っぽいのです、で色々と手直しや修理をしているのですが買い過ぎてカードの支払やばいです('A`)
4号機が派手に光る仕様になったので1号機の窓付きサイドパネル持って行って良い感じに収まってしまい1号機は中の全く見えない只の鉄板になってしまい折角の綺麗なLX140が見えないのでこちらもくり抜いて透明アクリルの窓を付けました。昔大黒ふ頭とかに集まっていたカスタムオーディオカーに憧れを持っていましたが経済的に無理でした。
壊れた
冷却性能は問題無いし異音が出てる訳でも無いのですが久し振りに筐体を覗き込んだら、パチンコ台のような光り方してて設定しても受け付けてくれなくて・・・かつての優美な変色パターンは何処へやらでジャンジャンバリバリとフィーバーしまくっています。現実で玉やコインが出まくっているのなら、これ以上嬉しい事は無いのですが見た目が煩いだけで目障り!「するってぇと、なにかい、おめぇさんは画面を見て操作せず、四六時中筐体ばっかり眺めているのかい?」と言われそうだがそうじゃないんですよ、筐体のイルミが偶に視界に入った時柔らかく優しく輝いていると癒やしになるんですよね、だから何とかしたかった理由なんですよ。
ラジエーターファン2個共に異常が出ていたので制御してるハブの異常では?と考え iCUE LINK システムハブだけ購入も考えたが割高なんでファン付きセットの方がお得?なんでそっちを買う事にしました。勿論風量静圧ともに今以上に高性能なものを。あと20周年とかで2000円割引クーポンが出てたのが大きな要因です相変わらず特価や割引、セールに弱い人です。('A`)
ふつくしい
綺麗な白いファンです、内容物全てです。複数台のファンをデイジーチェーン接続出来るので最低限のケーブルで配線出来すっきりさせられます、特に隣接し密着するファン同士は連結用のブロックで接続通電出来るのでケーブル要らずです。ほぼ全体が樹脂製なのですが表面処理が独特で見た目や触感は高品質な感じがします。ファンモーターを支える支柱がブレード形状で整流効果があると考えられます。以前購入し今でも使っているハンディファンの前面カバーがこのようなブレード形状なのですが掃除のため外した状態では明らかに風量風圧ともに減ってしまったので、これも多分効果があるのではと思った根拠です。
実は高性能?
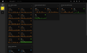
この部屋は南向きなせいか冬でも日中は温かい事が多いです大体20℃前後あります、今度はcinebench r23 を10分間やってみました。MAX84℃を記録していますが50℃から70℃くらいをうろうろ滅多に80℃に達する事は無かったですアイドル時と比べると騒音レベルはあがりますが耳障りな種類の音では無いのであまり気になりませんエアコンやファンヒーターの方が煩いと感じるでしょう、ファン固定穴の周囲にはゴムブッシュのような物があり制振に役立っていると考えられます。作動音はしずかで「回って無いんじゃないか?」と疑うときもあるほどなんですが、ユーティリティーで見るとちゃんと動作しているし高負荷時もしっかり冷やせて、見た目の良さと割引に惹かれて買ったけど実は凄く高性能なファンを買っていたのかもしれません。いやー良い買い物をした。
確かに安価な製品では無いですが性能の高さは言うに及ばずパッケージから含めて全体のクオリティは非常に高く保証期間も非常に長いものとなっており強気の値段設定も頷けるのですが”Made in China”って一体なんなんだろうと考えさせられます。
しずか
問題ありと思しき iCUE LINK システムハブとファンも一緒に交換し旧ファンも新しいハブに繋げ、予想が正しければ旧ファンも正常動作するはずなので設置しておきましたクーラーマスターのファンは仲間はずれにしました。出来れば280mmラジエーターをサンドイッチしたかったのですがケースに干渉し無理でした。
さてOCCTで15分しばきましたが問題ありませんでした、しかしファンの症状は治りませんでしたパリピに染まってしまい元の清純な姿を取り戻すに至りませんでした残念です。搭載ファンはケース全体で+1となりましたが騒音レベルはかわりませんでしたCPU温度も若干下がったような気はしますが贔屓目にみてるからで現実は誤差レベルの違いしか無さそうではありますが性能ダウンとならなかっただけヨシ!としましょう、欲をかきすぎても碌な事ありません。
と「元に戻らなくて残念だったね」で終わりそうな感じでしたがコルセアのユーティリティーソフトを弄ってて当該ファンを個別に制御したらいい感じにまとまったので結果オーライであります。コルセアのケースファンは高性能で品質も良く見た目もGoodと才色兼備なのですが値段だけはちょっとお高目ですよね、だったら低品質で無骨な製品買えば?ってあまり我儘は言うもんじゃないですね。
他メーカーの製品も独自のエコシステムを展開し冷却や照明効果の制御をワンパッケージ化してるのが昨今のトレンドのように見えますがコルセアのiCUE LINKシステム、特にユーティリティソフトウェアにおいては今まで目に見える不具合を生じた事が無くアップデートも頻繁に行われWindowsの安定性を損なったり多くのリソースを奪ったりと言った悪影響は少ないように思われ私自身を興味ある他の選択からコルセア製品にとどまらせている理由であります。あと一元管理出来て楽です、でも自分の使い方、ネット閲覧、テキスト読み/書き、動画を”観る”だけ、WEBを”視る”だけ、創る側でも無いのに64GBも要らないよね、光らせるだけならボタン電池2個とLED1個で用足りるわけですし。('A`)
-
購入金額
11,540円
-
購入日
2025年12月21日
-
購入場所
NTTX











ZIGSOWにログインするとコメントやこのアイテムを持っているユーザー全員に質問できます。